Menjelang momen krusial puncak ibadah haji 1446 H/2025 M yang akan tiba dalam hitungan hari, seluruh jemaah haji Indonesia telah tiba di Tanah Suci. Namun, informasi terbaru dari Sistem Komputerisasi Haji Terpadu (Siskohat) pada Jumat (30/5) pukul 18.50 WIB menunjukkan kabar duka: jumlah jemaah haji Indonesia yang meninggal dunia telah mencapai 100 orang.
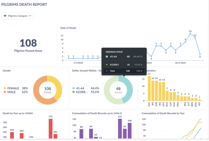
Data Siskohat merinci bahwa jemaah yang wafat ini sebelumnya mendapatkan perawatan di berbagai fasilitas kesehatan, termasuk Klinik Kesehatan Haji Indonesia (KKHI) di Bandara, Madinah, dan Makkah. Dari total angka tersebut, 53 persen di antaranya adalah jemaah lanjut usia (lansia), sementara 47 persen lainnya berusia antara 41 hingga 64 tahun. Mayoritas jemaah yang meninggal dunia berjenis kelamin laki-laki.
Penyebaran asal embarkasi jemaah yang wafat menunjukkan bahwa Embarkasi Solo (SOC) menduduki peringkat tertinggi dengan 15 jemaah. Disusul kemudian oleh Embarkasi Jakarta-Bekasi (JKS) dan Embarkasi Surabaya (SUB), masing-masing dengan 13 jemaah. Siskohat juga mencatat adanya lonjakan angka kematian jemaah pada minggu keempat Mei 2025, dengan puncaknya terjadi pada Rabu, 28 Mei 2025, di mana 13 jemaah meninggal dunia dalam satu hari. Daftar lengkap nama jemaah yang wafat dapat diakses melalui portal Siskohat Kementerian Agama Republik Indonesia.
Fasilitas Badal Haji dan Pemakaman Jemaah di Arab Saudi
Pemerintah Indonesia memastikan komitmennya untuk memberikan layanan badal haji bagi jemaah yang meninggal dunia. Kepala Bimbingan Ibadah Panitia Penyelenggara Ibadah Haji (PPIH) Arab Saudi, Zaenal Muttaqin, menegaskan bahwa badal haji ini akan diberikan kepada jemaah yang berpulang sebelum sempat melaksanakan wukuf di Arafah.
“Bagi jemaah yang telah meninggal dunia sebelum wukuf di Arafah, pemerintah Indonesia akan memfasilitasi pelaksanaan badal haji atau mereka akan dibadalhajikan,” ujar Zaenal di Kantor Urusan Haji Daker Makkah pada Rabu (14/5/2025), sebagaimana dilaporkan oleh Kemenag. Ketentuan badal haji ini mencakup jemaah yang meninggal di embarkasi, selama perjalanan menuju Arab Saudi, atau setelah tiba di Madinah/Makkah namun belum menunaikan wukuf di Arafah. Untuk menjalankan tugas mulia ini, pemerintah telah menugaskan 140 petugas badal haji pada musim haji tahun ini.
Adapun jemaah haji yang wafat di Tanah Suci akan dimakamkan di Arab Saudi. Lokasi pemakaman dipilih berdasarkan tempat terakhir jemaah menerima perawatan. Dua lokasi pemakaman yang kerap digunakan untuk jemaah asal Indonesia adalah Baqi bagi jemaah yang meninggal di Madinah, dan Ma’la atau Soraya bagi jemaah yang meninggal di Makkah.
Untuk informasi terkini mengenai paket perjalanan ibadah haji tanpa antri melalui program Haji Furoda yang terpercaya, dengan harga yang realistis, berpengalaman, dan profesional, silakan kunjungi website hajifuroda.id.

